A New Security Reality in North America
In June 2025, the Canadian government ordered the Chinese surveillance giant Hikvision to shut down its operations across the country due to growing national security concerns. The move sent shockwaves through both public and private sectors, triggering urgent questions for thousands of users: Should they immediately replace their cameras? Is their infrastructure now non-compliant? What happens to the footage, integrations, and visibility they’ve built over the years?
A few days later, Hikvision officially challenged the order in federal court, asking for the enforcement to be paused. But for many system administrators, IT directors, and building managers, the damage was already done: the presence of Chinese-made cameras in their networks became an immediate liability.

Questions That Are Now Impossible to Ignore
This isn’t just a Canadian problem. For U.S.-based organizations dealing with similar restrictions, the growing list of banned products, whether due to NDAA compliance, supply chain concerns, or cybersecurity risks, raises the same challenge: how to modernize without replacing everything.
Some have the budget to rip and replace. Others don’t. Some want to hold out until hardware end-of-life, while others are forced to act due to procurement policy or insurance compliance. In every case, the pressure is mounting.
Why the Rhombus Relay Core N100 Matters
Enter the Rhombus Relay Core N100.
This compact device serves as a security bridge, enabling the integration of legacy camera infrastructure into a modern, AI-powered environment. If your system includes RTSP- or ONVIF-compatible cameras, even those with limited processing power, the Relay Core N100 integrates them into the Rhombus platform, instantly unlocking centralized management, cloud-based video retention, and intelligent analytics.
The Smart Bridge for Legacy Infrastructure
Whether you’re managing a retail chain with outdated NVRs or a school district navigating federal compliance rules, the N100 Relay Core offers a way forward without ripping everything out.
For users not yet ready to replace all their existing cameras, this may be the most practical and secure path into a cloud-based security system with advanced analytics, modern UX, and enterprise-grade protections.
Tech Specs and Hardware Capabilities
If you’re exploring ways to modernize your existing camera infrastructure without going through a full hardware overhaul, the Rhombus Relay Core N100 offers a surprisingly elegant middle ground. With its compact desktop footprint and hybrid cloud approach, it effectively turns aging third-party IP cameras into intelligent, AI-enabled cloud-based security devices.
What It Supports
The Relay Core N100 allows you to integrate up to 10 third-party cameras into the Rhombus platform. These cameras must support RTSP or be ONVIF-compatible, with H.264 compression at a minimum of 15 frames per second. This makes it compatible with most professional-grade IP cameras released over the past decade, including legacy models that predate AI analytics.
In our test setup, we used a 2016-era 2MP camera that originally had no smart features whatsoever. The N100 processed the stream through its secure pipeline and applied real-time analytics, effectively giving a 9-year-old camera a second life with facial recognition, license plate detection, and other AI-powered surveillance tools.
Storage Options: Local + Hybrid Cloud
By default, the N100 is equipped with a 2TB internal drive for on-device storage. With standard 1080p streams from all 10 channels, that translates to approximately 20 days of rolling footage per camera. However, if you’re running 4K streams, usable capacity will drop (you can expect support for about five 4K channels with reduced retention).
Where the cloud-based security system aspect really shines is through the Enterprise License. This unlocks 30 days of storage per camera – even for 4K or PTZ streams – by offloading encrypted recordings to the Rhombus cloud. This hybrid setup means you’re protected from local drive failures and can instantly retrieve footage even if the device is physically destroyed or disconnected.
Compared to competing cloud-managed physical security platforms like Verkada or Ava Security, Rhombus offers a more flexible storage model. You’re not locked into proprietary cameras or fixed cloud quotas – you control local vs cloud retention policies per device, allowing you to build storage strategies that fit your bandwidth and compliance needs.
End-to-End Security & Warranty
Security isn’t just a feature here – it’s foundational. Once a camera’s stream reaches the Relay Core, both video and data transmissions are fully encrypted. This includes communication between cameras, the Relay Core N100, and the Rhombus cloud, offering robust protection against cyber threats, man-in-the-middle attacks, or rogue device takeovers.
The N100 is also NDAA compliant, ensuring compatibility for US federal installations or organizations bound by sourcing regulations.
In addition, every N100 unit comes with a 5-year warranty, reflecting Rhombus’ enterprise confidence and support for long-term deployments.
Licensing Tiers: Basic, Professional, Enterprise
Out of the box, the N100 functions as a local bridge and live monitoring hub – no license is required to use basic features. But AI functionality scales with the license:
- Basic: Stream monitoring and storage only
- Professional: Adds person and vehicle detection
- Enterprise: Unlocks full advanced video analytics, facial recognition, license plate recognition, hybrid cloud storage, and up to 30-day retention
This tiered model gives IT administrators room to grow and lets organizations test functionality before investing in higher-level analytics.
Comparison: N100 vs Relay Lite vs N500
| Feature | Relay Lite | Relay Core N100 | Relay Core N500 |
|---|---|---|---|
| Max Cameras | 1–2 | Up to 10 | Up to 50 |
| Storage | None | 2TB internal HDD | 2TB (expandable) |
| AI Support | Limited | Full AI (with license) | Full AI (with license) |
| Use Case | Entry-level | SMB & retrofit sites | Large enterprise |
| PoE Support | No | No | Optional via switch |
| Form Factor | Miniature device | Desktop box | Rack-mount |
This modular product line allows integrators to select the right model based on the scale of deployment and the value of existing hardware assets.
Why This Matters
Whether you’re dealing with outdated IP cameras or facing the challenge of complying with new regulations like those affecting Chinese-manufactured devices, the Rhombus N100 Relay Core offers a cloud-managed video surveillance bridge that respects your current investment while unlocking modern security capabilities. It’s an ideal solution for phased infrastructure upgrades, especially where full replacement isn’t financially or logistically viable.
With its ability to upgrade any security camera, integrate with AI-powered analytics, and support open API integrations, the N100 acts as a true modernization gateway in a world where compliance, data security, and smart monitoring are no longer optional.
Coming up next: we’ll walk you through setting up the N100 – from connecting your first legacy camera to verifying stream ingestion inside the Rhombus dashboard.
Setup and Integration
Powering Up and Initial Connection
Setting up the Rhombus Relay Core N100 starts with simply powering it up and connecting it to your local network. Once plugged in via Ethernet, the N100 begins its onboarding process automatically – no manual registration is needed. The device is pre-registered to your account at the time of purchase, so as long as it has internet access, it will appear in the Rhombus Console under Settings > Third-Party Cameras > Rhombus Relay Cores.
Depending on how long the unit has been stored, the first boot may take anywhere from 5 to 20 minutes, especially if firmware updates are queued. You can monitor the status directly in the console to ensure the unit is healthy and ready for integration.
Local Network Prep and RTSP Details
To connect a third-party camera to the N100, it must be on the same LAN or VLAN. You’ll also need three critical pieces of information:
- The IP address of the camera,
- The RTSP URL format is specific to the camera brand,
- The username and password for the video stream.
Each camera vendor uses a slightly different RTSP path. For example:
- Hikvision:
rtsp://<ip>/Streaming/Channels/101 - Dahua:
rtsp://<ip>/cam/realmonitor?channel=1&subtype=0 - Axis:
rtsp://<ip>/axis-media/media.amp
You can typically find these formats in the manufacturer’s documentation. For testing purposes, Rhombus provides a list of common RTSP structures you can use as a baseline.
Managing Credentials for Third-Party Cameras
Before adding a camera, go to Manage Usernames & Passwords in the top right corner of the Third-Party Cameras panel. Here, you can store credentials for each manufacturer or camera model, making it easier to apply them across multiple units from the same vendor. This is particularly useful if you’re managing legacy hardware, such as a batch of Hikvision cameras installed years ago.
Once stored, these credentials are applied automatically during the stream validation process.
Adding a Third-Party Camera
To integrate a third-party camera:
- Click Add Third-Party Camera,
- Select the camera’s physical location,
- Enter the RTSP URL, username, and password,
- Assign the camera to the correct Relay Core (e.g., “Pipl – Relay Core 1”),
- Give it a recognizable name,
- Save and validate.
If the stream is accessible, the Rhombus Console will display the camera as active. You’ll then be able to open its Live View, browse recorded footage, and tag motion events like human or vehicle activity – all from the same interface.
Importance of ONVIF Certification
While ONVIF certification isn’t mandatory for the N100 to connect to a third-party camera, it simplifies the process significantly. ONVIF-compliant cameras often offer:
- Easier discovery and configuration,
- PTZ (pan-tilt-zoom) control,
- Event trigger support,
- Extended stream metadata.
If your cameras are not ONVIF-certified, integration will still work, but limited to basic RTSP functionality (live streaming only, no advanced controls).
Final Notes on Setup Timing
The most time-consuming part of the process is waiting for the N100 to fully initialize and register itself in the console. Once that’s complete, camera integration takes just a few minutes – assuming you’ve prepared your IP addressing, stream links, and credentials ahead of time.
Real-Time AI on a Legacy 2MP Camera
Once your third-party camera is enrolled in the Relay Core N100, its live view is accessible directly from the Rhombus Console. In this test, a 9-year-old 2MP ONVIF-compatible IP camera was connected. This model has no built-in analytics – yet with the N100 and an Enterprise license, it gains access to a full suite of AI capabilities.
Timeline Event Detection
At the bottom of the live view interface, the timeline clearly marks detected events by color-coded overlays. These include:
- Human detection
- License plate recognition
- Vehicle motion
- Face recognition (including unmatched faces)
Clicking on any event provides an immediate video preview and detailed analytics overlay.
Human and Object Detection
Despite being a 2MP sensor, the connected camera accurately detects human activity. The system logs all detected people across multiple days, enabling you to scroll back and filter results with impressive granularity.
Advanced filters let you search for individuals based on clothing color (e.g., red or orange shirts) and geofenced regions drawn directly on the video canvas. For example, you can request all people wearing red who walked through a specific zone. Even on this outdated hardware, the visual clarity and AI matching accuracy remained high.
Vehicle Detection and License Plate Recognition
Similar functionality applies to vehicles. You can search based on:
- Color
- Motion pattern
- License plate characters
Despite the inherent limitations of a 2MP resolution, the system consistently recognized plates. Typing the first few letters of a plate surfaces matches across multiple video clips, and Rhombus automatically highlights plate events with a purple badge for easy timeline navigation.
If you’re exploring more ways to enhance your system with advanced video intelligence, we recommend checking out our in-depth guide to video analytics software. It covers real-world applications, key features to look for, and how AI-driven solutions can optimize everything from object detection to behavioral analysis, whether you’re retrofitting legacy cameras or building a modern surveillance stack from scratch.
AI Prompt Search (Beta)
One of the most compelling features in the Enterprise license is AI Prompt Search. Users can type a natural-language prompt, such as “man with purple hat” or “high visibility vest,” and receive ranked video events sorted by confidence level.
In this test, both examples returned accurate matches. First results typically matched the search criteria with high precision, even on low-resolution footage. Lower-ranked clips still retained relevance, showcasing the AI’s tolerance for resolution challenges.
Contextual Awareness and Timeline Integration
Each AI-identified event is tied back to the timeline, giving you immediate access to:
- Timestamp
- Zone of detection
- Type of event (motion, face, vehicle, etc.)
- Clip thumbnails for rapid visual scanning
The result is a highly usable search interface where text-based prompts reveal real-world footage across time, even on cameras that predate AI by nearly a decade.
Event Review, Clipping, and Access Controls
After initial AI detections are made, Rhombus Console enables a deeper dive into the footage through a streamlined, event-based interface. Users can navigate between different AI-classified events – such as license plate recognition, human detection, and unmatched faces – using easily recognizable icons. The timeline remains color-coded and interactive, allowing for rapid zoom-in and direct access to clips tied to specific detections.
Additional search filters allow sorting by color, event type, and date range. For tighter investigations, region-based searches can be applied by simply drawing a zone on the video frame – any motion within that area triggers matching results. This feature helps operators pinpoint movement or presence within sensitive zones without having to scroll through hours of footage.
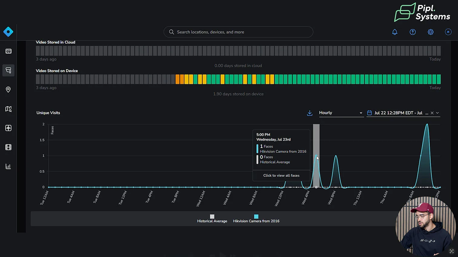
Historical Data and Visit Tracking
Through the “Historical Data” section, Rhombus reveals a log of system-level metadata:
- Camera installation time
- Recording start dates
- Storage status
- Unique and total face visits by date
Even when using an aging 2MP ONVIF camera, the system accurately tracked human visits and face appearances across multiple days – a function normally reserved for high-end modern analytics systems.
This underscores a major advantage of the Relay Core N100: retrofitting AI onto legacy hardware. While native accuracy still depends on lighting and image quality, Rhombus effectively extends operational value for organizations using cameras that are 5–10 years old.
You can explore how this hybrid model works in real deployments by reading our article Rhombus Cloud-Based Security System Overview: Your Complete Guide to Cameras, Sensors & Advanced Analytics, or watching the full demonstration in the accompanying video:
Saving and Sharing Clips with Expiration and Passwords
Clips of any event can be trimmed and saved directly from the Rhombus Console. Users simply select the desired section from the timeline using scissor tools and define:
- Title and description
- Access level (public or private)
- Retention within the console
Once created, clips are listed under “Saved Videos,” allowing for playback, analytics overlay, and additional export options. Each clip can be shared via a secure URL – with optional password protection and expiration time (e.g., 2 hours). This ensures that footage can be reviewed by external stakeholders without compromising long-term access control.
The viewer interface of a shared clip mirrors the original console view, including timeline overlays and AI events. The original sender can even see when and where the clip was viewed, with geolocation metadata. For example, the system logs if the video was opened by an anonymous user in Sacramento, California.
This kind of transparency can be critical when following up on compliance, legal, or audit-related workflows.
Logs, Audit Trails, and Dashboard Customization
Every action within the Rhombus ecosystem – such as clip creation, sharing, and viewing – is logged with timestamps, user IDs, and device information. These logs can be edited, annotated, and exported for external reporting or internal traceability.
In terms of interface customization, Rhombus provides full dashboard flexibility. You can rearrange widgets like:
- Camera feeds
- Bandwidth usage
- Face recognition history
- License plate counts
- System alerts and device statuses
This allows organizations to tailor the UI based on team roles, from security officers to compliance auditors.
For deeper coverage of Rhombus Console capabilities and how it compares with other cloud-based platforms like Verkada and Ava, see our feature analysis Rhombus Security at ISC West 2025: Future of Cloud-Based Physical Security. A video demonstration of the Relay Core N100 is also available for those preferring a visual walkthrough:
License Management and Mobile Access
From the same console, users can manage licenses with a granular level of control. Licenses can be reassigned from one camera to another – for example, downgrading a fixed camera to a Basic license while upgrading a mobile PTZ camera to Enterprise for full AI search.
This is especially useful in dynamic environments where camera roles may evolve over time. Rhombus makes this reallocation simple, with real-time feedback on which license is applied and what features are enabled.
All of these features – including search, filtering, timeline navigation, and clip sharing – are available through the Rhombus mobile app. The app mirrors the desktop experience with timeline overlays and AI filters, giving mobile operators full visibility and control in the field.
My Thoughts on the Relay Core N100
Rhombus Relay Core N100 stands out as a practical, forward-compatible solution for organizations that want to modernize their physical security infrastructure without replacing functioning legacy systems. Watching a nine-year-old 2MP camera reliably execute real-time face detection, license plate recognition, and prompt-based AI search was, quite frankly, impressive. It proves that aging hardware doesn’t have to become a liability, not when you can retrofit it with a cloud-native brain.
With Relay Core N100, you gain more than just analytics. You get full lifecycle video management, centralized configuration, flexible licensing, and audit-ready reporting – all through a cloud-native platform. This simplification of operations is not just a matter of convenience. It’s a strategic enabler for businesses looking to scale physical security across distributed environments without introducing unnecessary IT complexity.

Rhombus’ cloud-managed model shifts the paradigm. Instead of siloed NVRs and hardware-locked analytics, you’re now working inside a unified system with scalable software logic. This gives IT and security teams the ability to enforce consistent policies, access AI insights remotely, and dynamically reallocate licenses – even across multi-site deployments.
Performance on Legacy Cameras
From a technical standpoint, the most surprising takeaway is how well the AI models function even on old equipment. While the occasional false positive is expected – particularly on complex prompts or in low-light conditions – the Relay Core N100 consistently delivered solid performance. Color search, region-based detection, license plate indexing, and event-triggered clipping all worked as expected, despite the 2MP sensor limitations.
That said, limitations do exist. Resolution still defines the upper bound of detail and classification accuracy. Cameras with degraded lenses or noisy IR sensors may not perform as reliably, and inference speed will always favor newer models. Still, for a device released nearly a decade ago to process AI prompts like “man in high-vis vest” with confidence scoring – that’s a major validation of the platform.
This makes the Relay Core N100 an ideal bridge for teams not yet ready to fully transition to a new fleet of AI security cameras but who still want to unlock AI-driven visibility today.
Security, Compliance, and Strategic Fit
With growing concerns around supply chain trust and regulatory compliance, NDAA-compliant solutions like the Relay Core N100 offer a significant strategic advantage – especially for U.S.-based enterprises and government contractors. Rhombus’ fully cloud-managed architecture ensures updates, patches, and policy enforcement are always current, while also enabling secure access controls like URL-based sharing with expiration and password protection.
Cybersecurity is not an afterthought here. Logs, access reports, and user actions are all transparently recorded, making the platform well-suited for B2B clients with compliance mandates across finance, education, or healthcare.
And in an era marked by geopolitical instability and IT fragmentation, solutions like this offer not just a technical upgrade, but long-term operational resilience. The ability to unify disparate camera models under a modern, centralized AI-powered system means organizations can focus more on risk mitigation and less on hardware compatibility.
If you like it as much as I do, don’t hesitate to reach Rhombus directly at www.rhombus.com/contact-sales. They have a very responsive team, so they will be able to support you with any request. And if you want to ask a specific question you prefer not to leave in the comments, you can always reach out to us at [email protected] – we’ll make sure to answer your questions.
FAQ: Relay Core N100
1. Can I use the Relay Core N100 with any third-party camera?
Yes, as long as the camera supports ONVIF and RTSP streaming. Rhombus supports a wide range of third-party models, though analytics performance may vary depending on the camera’s image quality and resolution.
2. Does the N100 require a Rhombus subscription?
Yes. AI features, advanced search, logging, and cloud dashboard access are enabled through a paid Rhombus license – either Professional or Enterprise. These can be reassigned between cameras dynamically.
3. How does video sharing work?
Operators can trim clips, set expiration times, apply password protection, and generate secure URLs for distribution – ideal for incident sharing with HR, law enforcement, or compliance teams.
4. Can I manage everything from the Rhombus mobile app?
Yes, nearly all major features – including search, filtering, timeline playback, and clip sharing – are available via the mobile app. The interface mirrors the web dashboard with a clean, intuitive layout.
5. What AI features are available with Relay Core N100?
Depending on license level, you can enable facial recognition, human and vehicle detection, color-based search, region-based filtering, license plate recognition, and even AI prompt search with confidence-based sorting.
6. Is Relay Core N100 NDAA-compliant?
Yes, the N100 and Rhombus cloud architecture are fully NDAA-compliant, making them suitable for regulated environments including U.S. government and critical infrastructure projects.



















































































